Clinical data quality management and medical staff training.
ScienceMedia delivers science and medical training that engages. The sole mission is to improve on-the-job clinical competency by teaching complex science in easier ways to Life Sciences-focused organizations.
Hatchery has been ScienceMedia's development organization for 15 years. We began our relationship by building ScienceMedia Source and then in 2018 we began development of the ScienceMedia Trial product line.
Hatchery provides software development and DevSecOps services for ScienceMedia — this involves software maintenance, technical support and development of new features in both Source and Trial.
Products
SMi Source
This product is considered to be the largest cloud-based therapeutic area and clinical science learning platform designed specifically for biopharma and medtech companies. The platform is a game-changer, enabling corporate learning and development leaders to revolutionize training for thousands of learners worldwide. With SMi Source, users can access industry-trusted content instantly, saving time and cost of creating it themselves. SMi Source is more than just a learning platform. It's an individualized learning journey that focuses on the retention of key information to drive understanding and performance.
Products
SMi Trial
SMi Trial's innovative science of learning approach has already proven to significantly streamline clinical trial timelines by 20%, enabling faster site activations and more engaged participants. Importantly, it has been a primary force in eradicating costly protocol deviations and compliance errors, ensuring adherence to the highest standards of research integrity.
SMi Trial is a user-friendly, integrable cloud-based mobile platform with customized content. Trial empowers biopharmaceutical and medical device companies and Contract Research Organizations (CROs) to embrace the science of learning to:
- Alleviate screening failures
- Reduce participant drop-outs, especially diverse and/or naive volunteers
- Minimize risk to data quality, notably in decentralized trials
The Solutions
- Multi-tenant SaaS products supporting custom user roles
- Powerful search systems leveraging various technologies including SOLR.
- AWS backbone. The products are a combination of session-based, sessionless and serverless solutions.
- Regulatory support — environments requiring adherence to regulations, including: HIPAA, ISO 27001, ISO 27701, and 21 CFR Part 11.
- Multi-year (7+) data backup
- Rich REACT-based UI/UX
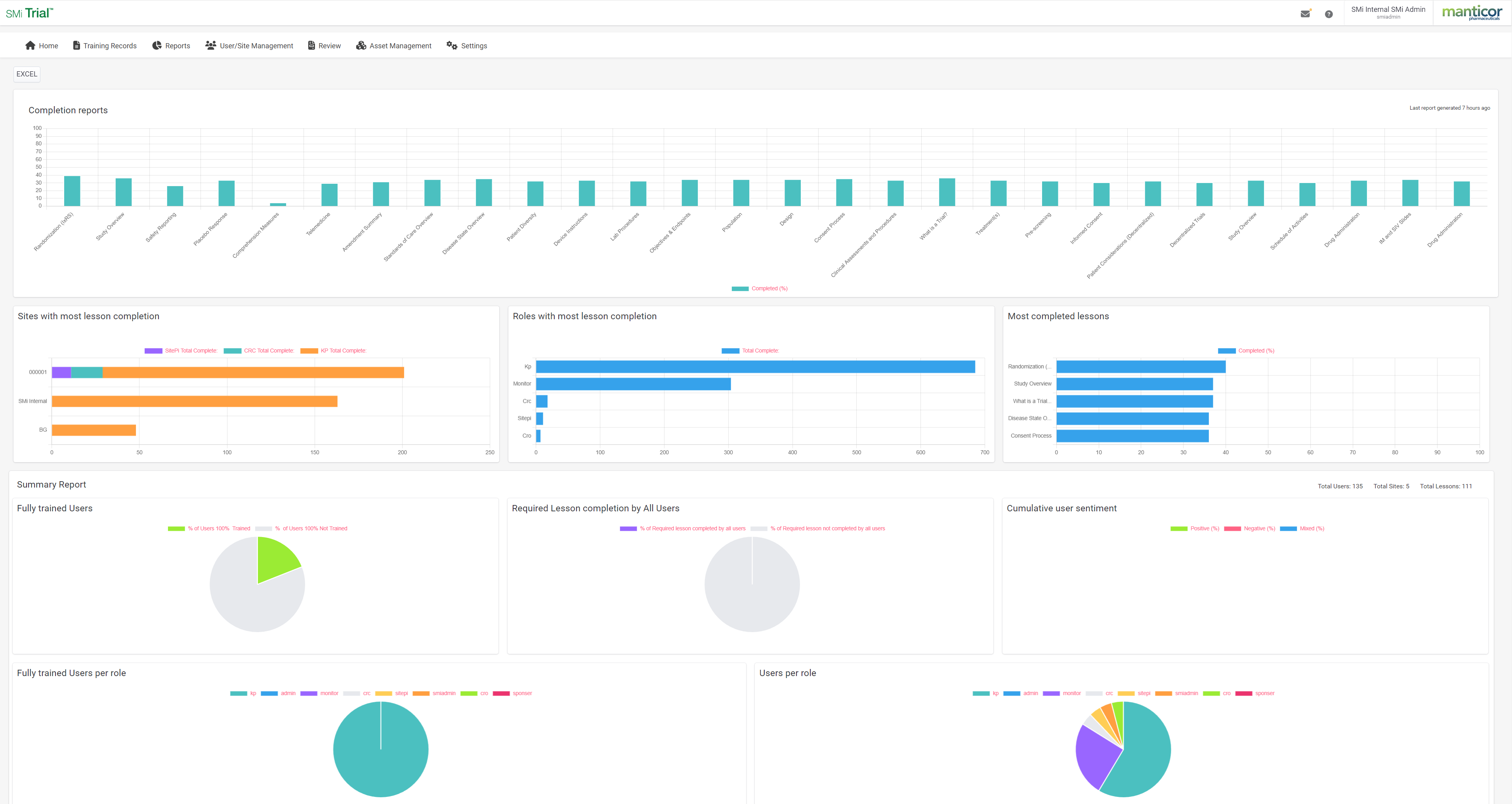
- Real time intelligent data reporting and analysis
- SaaS management systems giving ScienceMedia Software control over a complex multi-tenant system.






